Системы автоматизации
Продукты и решения для бизнеса
Сертифицированное программное обеспечение собственной разработки
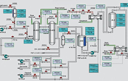
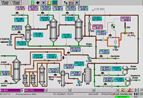
Автоматизированные системы управления АСУ ТП
Проекты "под ключ"
Надежный партнер
Индивидуальный подход к каждому пожеланию и требованию Заказчика
Быстрая реакция на запрос
Девиз нашего предприятия точно отражает направление нашей деятельности — «Ценности измеримы»!

